2月22日,《中共中央国务院关于做好2022年全面推进乡村振兴重点工作的意见》(下称《意见》),即2022年中央一号文件发布,这是21世纪以来第19个指导“三农”工作的中央一号文件。
聚焦“三农”问题的同时,在中央一号文件中,“强化乡村振兴金融服务”被单列出,关键词“金融”出现了7次,关键词“保险”出现了10次。

在中央高度重视农村发展,致力于农业金融保险支持乡村振兴战略的现实背景下,聚焦养殖大户、家庭农场、农民合作社、农业产业化龙头企业等新型农业经营主体日益增长的金融服务需求,云辉牧联“牧业银保”管理系统以“科技赋能”为立足点以助推农业高质量发展和产业振兴为目标,以农业金融保险可持续发展为主线,围绕智慧农牧业软硬件产品开展关键技术攻关和创新应用研究,积极探索“科技+金融”支农助农模式,应用新技术解决金融保险赋能农牧产业过程的顾虑和瓶颈,建立了一套针对农牧产业的数字金融风控信息化平台管理体系。
大数据技术和物联网技术在提高活体资产信息监管效率、提高在线监测预警揭发实时性、提高保险金融决策效率和提高评估预测准确率等方面具有优势,主要体现在应用物联网技术将牲畜接入互联网,实现活体资产的数字化;应用大数据和云平台技术进行数据的实时汇集、清洗和分析,实时揭发异常并发出报警信息;应用物理防拆卸设计和智能算法设计,实现从“云”-“网”-“边”-“端”的多层级有效监管和预警报警。

“牧业银保”充分发挥政府和金融企业的协同作用,通过构建县域“金融+科技”支农助农平台,拉通金融机构和涉农企业、农牧户间的信息桥梁,解决不对称的问题,使保险金融机构在业务拓展过程中的信息获取成本降低和风险可控,从而加大对涉农企业和农牧户的放贷力度。通过政府引导企业和农牧户进行“线上申报”和“线上审批”,提升农业金融保险审批效率与服务质量;同时,引导与支持涉农企业开展绿色产业链发展模式,提高涉农企业经济效益进而创造更多的就业岗位,激发农牧民内生造血的动力,实现农牧户增产增收。

“牧业银保”以信息流带动资金流助力打造农牧企业和农牧户的信用体系,构建良好的信誉环境,实现活体牲畜资产的数字化,进而实现活体牲畜资产的资本化,助力保险金融企业开展农牧区普惠金融服务,提高农牧区数字普惠金融覆盖面。同时持续推进农牧业绿色高质量发展,着力培育农牧区发展新动能,最终实现农牧产业兴旺,养殖户增产增收,进一步巩固脱贫攻坚成果,有效衔接和全面推进乡村振兴。

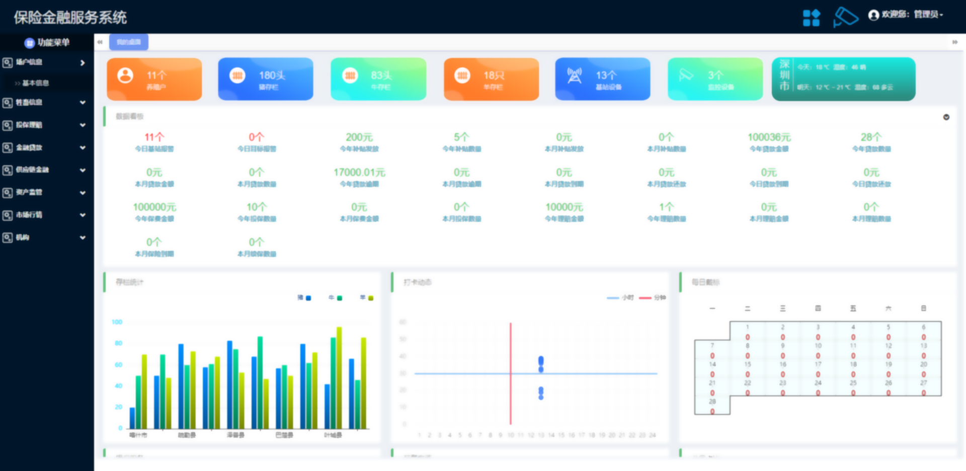
基于大数据和物联网传感器技术,结合数字孪生技术,构建可视化的包括统计、监管、调度和运营决策等功能的一体化指挥展示中心,将各类数据多维度可视化呈现,包括:大数据汇总分析一张图、农牧企业和农牧户分布一张图、异常报警揭发一张图、在线视频监管一张图等等。通过大数据和物联网技术应用,实现与农业金融保险的深度融合,实时掌握金融保险支农助农的进展概况,实现精准承保理赔、精准授信放款和精准风控管理,实现农业金融资源的精准赋能农牧产业,展现金融保险助力乡村振兴的成效。
请填写您的需求,我们将尽快联系您